核準逐漸常態化疊加中國技術領先,核電設備有望顯著受益
2019年中國重啟核電審批,隨后三年每年核準機組數量穩定在4-5臺。2022年和2023年我國均核準10臺,較2021年數量翻倍,審批顯著提速,常態化審批漸行漸近。安全是核電發展的前提,而第四代核電技術大幅革新,不僅顯著提高了安全性,還能有效緩解U-235短缺的問題。2023年,世界首座第四代核電站在中國投運。通過對裂變核電技術詳細的分析,我們認為,得益于中國技術領先和常態化審批逐漸恢復,核電有望被大力推廣,核電設備將顯著受益,我們預計2024年核電設備市場空間將達672億元,關注核島中壓力容器/蒸汽發生器/閥門等設備的投資機會。
核心觀點
走向高能級文明,核電能量密度高/發電穩定/碳排放量低
人類對核能的運用將讓能量來源不再局限于太陽聚變,走向卡爾達肖夫筆下的高能級文明。以木柴、煤、石油為代表的生物能源和化石能源的能量密度,遠低于核能。裂變核能發電是利用鈾核裂變所釋放出的熱量驅動汽輪機做功,具有能量密度高、發電穩定等優點,核電年均利用小時數為平均值的2倍。其發電過程中不排放二氧化硫、氮氧化物、煙塵和二氧化碳,是一種經濟高效、綠色清潔的能源。自1954年前蘇聯建成世界上第一座核電站以來,經過70年的發展,核電技術已經發展到了第四代,安全性不斷提高。
第二代核電突破商業化應用,第三代核電提高安全冗余
第一代核電技術是上世紀五六十年代美蘇英法等國建造的原型堆,功率普遍較小、建設成本高,主要目的是為了驗證核能發電的可行性。第二代核電技術在第一代的基礎上進行商業化、標準化、系列化、批量化建設,經濟性大幅提高,包括壓水堆、沸水堆和重水堆。目前世界上仍在商業運行的核電站,絕大部分屬于第二代核電技術。第三代核電技術在第二代基礎上進一步提高安全性,主要通過設計非能動安全系統或先進的能動安全系統實現核電站的安全運行,但經濟性較第二代有所降低,主要包括先進壓水堆和先進沸水堆,代表堆型為AP1000、EPR、華龍一號、國和一號等。
第四代核電緩解燃料短缺問題,技術原理革新提高安全性
第四代核電技術目標是解決核能經濟性、安全性、廢物處理和防核擴散問題,提出了6種最有發展潛力的堆型,包括鈉冷快堆、鉛冷快堆、氣冷快堆3種快中子堆以及超臨界水冷堆、高溫氣冷堆、熔鹽堆3種熱中子堆。其中快中子堆能夠有效利用鈾資源,解決核燃料短缺問題,并且嬗變長壽命放射性廢物,解決長壽命核廢物的處置問題。第四代核電具有較高的安全性,鈉冷快堆和鉛冷快堆使用金屬冷卻劑,導熱性能好,能將熱量快速導出,氣冷快堆、高溫氣冷堆和超臨界水堆采用單相冷卻劑,不會發生相變,導熱穩定;熔鹽堆采用液態燃料,不存在堆芯熔毀風險。
2024年核電設備市場有望達672億元,關注壓力容器/蒸汽發生器/閥門等
核電站建設過程以第一罐混凝土澆筑日為分界點可劃分為前期準備和施工兩個階段,其中施工階段又可按照穹頂吊裝日和一回路水壓試驗日劃分為土建施工、設備安裝和系統調試三個階段,完整的核電站建設周期需要5年以上。核電項目工程造價其中設備購置費占核電工程建成價30%以上,占比最高。不同堆型的關鍵設備基本類似,增量設備各有不同。隨著核電核準常態化,核電設備將顯著受益,我們預計2024年核電設備市場空間將達672億元,關注核島中壓力容器/蒸汽發生器/閥門等設備的投資機會。
風險提示:核燃料泄漏風險;機組核準數量不及預期風險;技術進步不及預期風險。
正文
核心觀點
安全是核電發展的前提,而第四代核電技術大幅革新,不僅顯著提高了安全性,還能有效緩解U-235短缺的問題。2023年,世界首座第四代核電站在中國投運,得益于中國技術領先和核電常態化審批逐漸恢復,我們認為核電有望被大力推廣,核電設備將顯著受益,關注核島中壓力容器/蒸汽發生器/閥門等設備的投資機會。我們報告核心要點如下:
核電發電穩定/碳排放低,安全為發展前提,常態化審批漸進。核電站發電原理是利用鈾核裂變所釋放出的熱能驅動汽輪機做功,具備能量密度高、功率大、發電穩定且成本低的特點,其年平均發電小時數是中國發電設備發電小時數平均值的2倍。安全是核電行業發展的前提,自日本福島核事故以來,我國核電審批一度停滯,2016-2018連續3年沒有新增審批核電機組。直到2019年中國重啟核電審批,隨后三年每年核準機組數量穩定在4-5臺,“十四五”規劃中明確提出安全穩妥推動沿海核電建設。2022年和2023年我國均核準10臺,較2021年數量翻倍,審批顯著提速,常態化審批漸行漸近。
第四代核電技術大幅革新,安全性顯著提升,中國已建成全球首座第四代核電站。第一代核電技術是試驗性和原型反應堆,主要用于驗證核電可行性;第二代核電技術在第一代基礎上實現商業化、標準化、系列化、批量化運行,經濟性大幅提升,包括壓水堆、沸水堆和重水堆;受美國三哩島和蘇聯切爾諾貝利核電站事故的影響,第三代核電技術采用非能動安全系統和冗余的能動安全系統提高安全性,但經濟性有所降低,主要包括先進壓水堆和先進沸水堆;第四代核電技術本身具有較高的安全性,鈉冷快堆和鉛冷快堆使用金屬冷卻劑,導熱性能好,可以將熱量快速導出,氣冷快堆、高溫氣冷堆和超臨界水堆采用都是單相冷卻劑,反應過程中不會發生相變,導熱穩定;熔鹽堆采用液態燃料,不存在熔毀風險。目前中國已建成全球首座高溫氣冷堆商業示范堆,具備固有安全性。
核電站建設周期長達5年以上,我們預計2024年核電設備市場空間將達672億元,建議關注壓力容器及核電泵閥等設備的投資機會。核電站建設過程可以劃分為前期準備和施工兩個階段,其中施工階段又分為土建施工、設備安裝和系統調試三個階段,整體建設周期長達5年以上。在第三代核電站中,設備購置費包括核島和常規島內各類設備的購置費用,根據《核電項目全壽命周期成本控制研究》,設備購置費大約占建成價的37%,是核電站建設中成本占比最大的一項。在硬件設備上,關鍵設備大致相同,不同堆型有各自增量設備。隨著核準常態化,核電設備將顯著受益,我們預計2024年核電設備市場空間將達672億元,建議關注核島中壓力容器/蒸汽發生器/閥門等設備的投資機會。
與市場不同的觀點
市場認為由于前兩年我國核電站核準數量較多,后續核準將顯著減少,持續性有限。并且在福島核電站事故之后,核電站安全性一直是制約行業發展的重要因素,但市場并不了解我國第三代核電站以及第四代核電站安全性如何。我們認為在安全性方面,本文從技術角度分析,第三代和第四代核電在安全性方面較福島的第二代核電已有顯著提高,中國具備自主知識產權的華龍一號更是結合能動和非能動安全設施于一體。在電力需求不斷增長,新能源裝機持續增長,電網消納壓力逐漸增加的背景下,發電穩定高效的核電有望大力推廣,核準有望維持高景氣。
高能級文明的野望,裂變核電站已發展至第四代
核能的運用將讓人類走向高能級文明。在文明發展的歷史上,人類率先掌握了生物能量,攝入食物,燃燒干柴秸稈等生物能,進行大量的體力勞作。在漫長的發展后,蒸汽機的出現使得化石能源代替生物能源做功。但生物能源、化石能源都來自于太陽聚變放出的能量。以木柴、煤、石油為代表的生物能源和化石能源的能量密度,遠低于核能。人類對核能的運用將讓能量來源不再局限于太陽聚變,走向卡爾達肖夫筆下的高能級文明。

核電能量密度高/發電穩定高效,碳排放量低于風光。核裂變發電站是指利用鈾核裂變所釋放出的熱能進行發電,具備能量密度高、單機功率大、土地利用率高、不受季節和氣候影響、發電成本穩定且相對較低等特點,可長期穩定高效運行。相比其他發電方式,核電機組的年發電利用小時數常年保持在7000小時以上,位居所有電源之首,而且在生產過程中不排放二氧化硫、氮氧化物、煙塵和二氧化碳。核電全壽期二氧化碳排放當量僅約12.2克/千瓦時,與水電基本持平,低于風電、光伏。安全是核電產業發展的前提,現有的三代核電主要在安全系統改進上提升了核電站的安全性。

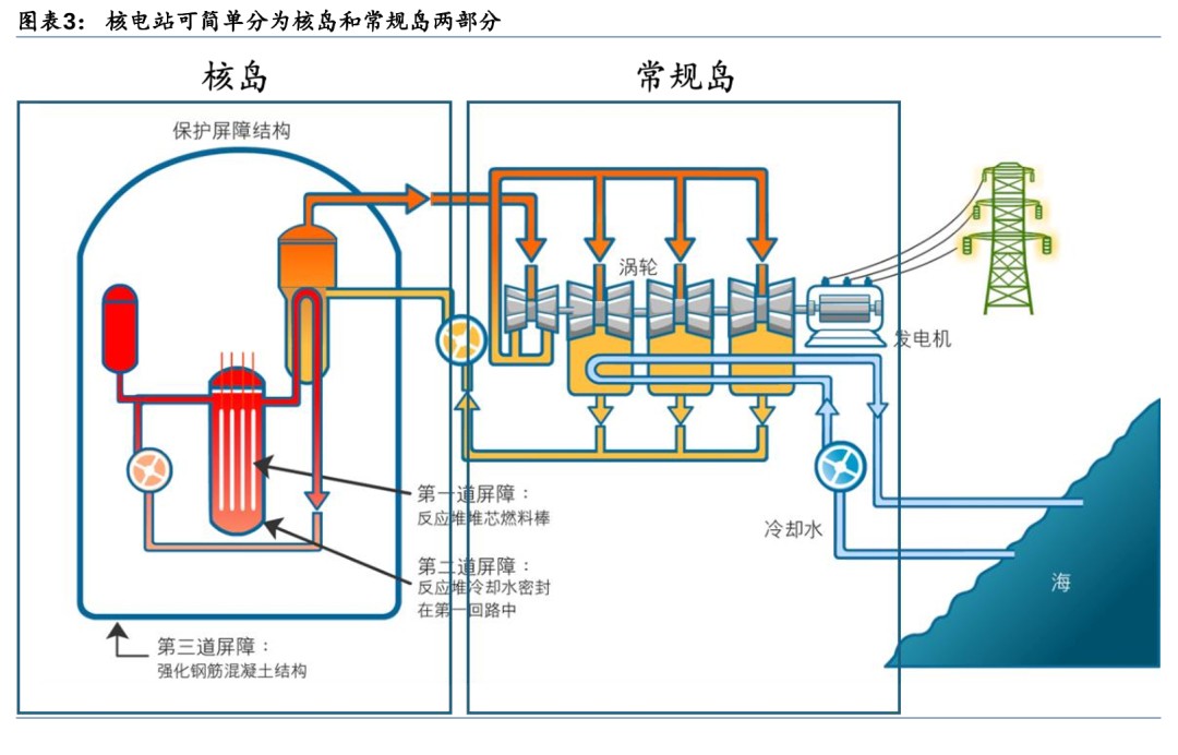
核電廠是一種以核反應為熱力源的熱電廠,以熱能驅動渦輪發動機并連接至發電機發電。核電站分兩大部分,產生熱能的核島,與將其進行能量轉換的常規島。圖中左半部為核島,右半部為常規島。核島采用的技術決定其是第幾代核電站,并決定其命名,如中國的第三代壓水堆核電站華龍一號。

中國“十四五”規劃下,核電2025年裝機容量將達70GW,并積極推動先進核電站發展。“十四五”規劃中指出,在確保安全的前提下,積極有序推動沿海核電項目建設,保持平穩建設節奏,合理布局新增沿海核電項目。開展核能綜合利用示范,積極推動高溫氣冷堆、快堆、模塊化小型堆、海上浮動堆等先進堆型示范工程,推動核能在清潔供暖、工業供熱、海水淡化等領域的綜合利用。切實做好核電廠址資源保護。到2025年,核電運行裝機容量達到7000萬千瓦左右。2023年我國在運機組55臺,在建機組26臺,核準機組10臺。

裂變核電技術已發展到第四代,安全/可持續性/經濟性不斷提高:(1)第一代核電技術:1950s-1960s期間,美蘇英法等國建造一代堆,主要是試驗性和原型反應堆;(2)第二代核電技術:1960s末期,和第一代反應堆相比,裝機容量不斷增加,主要堆型有壓水堆、沸水堆、重水堆等;(3)第三代核電技術:主要是先進輕水堆,包括先進壓水堆和先進沸水堆,其特點是采用非能動安全系統或先進的能動安全系統以提高安全性;(4)第四代核電技術:由“第四代核能系統國際論壇”(GIF)提出的能夠解決核能經濟性、安全性、廢物處理和防核擴散問題的第四代核電核能系統,包括鈉冷快堆、高溫氣冷堆、氣冷快堆、鉛冷快堆、超臨界水堆和熔鹽堆。

壓水堆占中國核電主導堆型,中長期開發第四代核電站。根據國家原子能機構披露的核電站情況,在建的26座核電站全為壓水堆。我國核能發展近中期目標是優化自主第三代核電技術;中長期目標是開發以鈉冷快堆為主的第四代核能系統,積極開發模塊化小堆、開拓核能供熱和核動力等利用領域;長遠目標則是發展核聚變技術。目標到2030年,以耐事故燃料為代表的核安全技術研究取得突破、全面實現消除大規模放射性釋放,提升核電競爭力;實現壓水堆閉式燃料循環,核電產業鏈協調發展;鈉冷快堆等部分第四代反應堆成熟,突破核燃料增殖與高水平放射性廢物嬗變關鍵技術;積極探索模塊化小堆(含小型壓水堆、高溫氣冷堆、鉛冷快堆)多用途利用。目標到2050年,實現快堆閉式燃料循環,壓水堆與快堆匹配發展,力爭建成核聚變示范工程。

核電站:可依據慢化劑和冷卻劑分類,反應系數對安全至關重要
核裂變的鏈式反應造就高能量密度、潔凈、低碳的能源,按照慢化劑和冷卻劑的不同可對核電站進行分類。核電站通常使用的鈾核裂變,鈾原子核吸收一個熱中子處于激發態,隨后裂變成兩個較小的原子核并釋放2-3個中子,釋放的中子又進一步被其他的鈾原子核吸收,從而形成鏈式反應。在核裂變過程中,裂變前后原子核總質量發生了變化,根據愛因斯坦的質能方程E=mc2,消失的質量變為了能量,每次裂變大概能釋放200MeV的能量。與標準煤發熱量進行比較,1克鈾裂變放出的熱量相當于2.6噸標準煤。

為什么需要慢化劑?
U-235對熱中子裂變截面大,需要慢化劑慢化中子提高反應概率。按照中子能量的不同,可將中子分為三類,快中子(E>0.1MeV)、中能中子(1eV<

慢化劑的中子吸收截面影響慢化劑的選擇,并對燃料中的鈾豐度提出不同要求。慢化劑在慢化中子過程中,不僅會與中子發生彈性散射,還會吸收一部分中子,使得反應堆內中子通量下降,反應堆功率下降。對于中子吸收能力強的慢化劑,需要用高富集鈾燃料(U-235含量在2%-5%)以保證反應堆內的中子通量;而對中子吸收能力弱的慢化劑,則可以用天然鈾燃料(U-235含量為0.7%)。因此慢化劑的選擇需要綜合考慮慢化能力和對中子的吸收截面,例如,重水的慢化能力僅次于輕水,但由于H-2的中子吸收截面小于H-1的中子吸收截面,使得重水的慢化比遠高于輕水,具有很高的中子經濟性,可以使用天然鈾做核燃料。反應堆中常用的慢化劑包括輕水(H2O)、重水(D2O)、鈹、石墨等。

為什么需要冷卻劑?
核電廠通過“熱傳導-熱對流-熱傳導”傳遞熱量,需要液體、氣體等冷卻劑作為導熱介質。熱傳遞方式主要有三種:熱傳導、熱對流和熱輻射。熱傳導是物體內部或相互接觸的物體表面之間,由于分子、原子及電子等微觀粒子的熱運動而產生的熱量傳遞現象;熱對流是指由于流體的宏觀運動,致使不同溫度的流體相對位移而產生的熱量傳遞現象;熱輻射是熱能通過電磁波傳遞的過程,不需要任何中間介質而遠距離傳播。常見的核電廠主要通過“熱傳導-熱對流-熱傳導”的方式傳遞熱量,反應堆先通過熱傳導將熱量傳遞液體、氣體等冷卻劑,冷卻劑通過對流傳熱,最后通過蒸汽發生器中的傳熱管以熱傳導的方式傳遞給常規島。

冷卻劑導出堆芯裂變熱,需具備良好的熱物理性質和核性質。冷卻劑的作用是將反應堆堆芯中核裂變反應產生的熱量導出。對反應堆冷卻劑的主要技術要求有:具有良好的熱物理性質(比熱容大、密度高、熱導率大、熔點低、沸點高等),以便在較小的傳熱面積情況下,能夠從堆芯帶出較多的熱量;對中子的吸收截面小,從而提高中子經濟性;具有良好的熱穩定性和輻照穩定性;與核燃料和結構材料有良好的相容性。反應堆中常見的冷卻劑包括輕水、重水、氦氣、鈉、鉛等。

什么是反應性系數?
反應性系數是指反應堆的反應性相對于某一個參數的變化率,對反應堆安全性至關重要。反應性系數包括溫度系數和空泡系數等。空泡系數:空泡系數是指冷卻劑的空泡份額變化1%所引起的反應性變化,在沸水堆中,反應性空泡系數一般為負,這是因為沸水堆中水既是慢化劑也是冷卻劑,而空泡的密度小于水的密度,空泡的存在使得水的慢化能力減弱,鏈式反應發生概率降低。溫度系數:溫度系數是指溫度變化1℃所引起的反應性變化,包括燃料溫度系數和慢化劑溫度系數。
為了保證反應堆的安全運行,要求反應性溫度系數為負值,以便形成負反饋效應。以反應性溫度系數為例:
1) 若溫度系數為正,當堆內微擾使堆芯溫度升高時,有效增殖因數增大,反應性增加,反應堆的功率也隨之增加,而功率的增加又將導致堆芯溫度的升高和有效增殖因數進一步增大,反應堆功率繼續增加。若不采取措施,就會造成堆芯的損壞。反之,當反應堆的溫度下降時,有效增殖因數將減小,反應性減少,反應堆的功率隨之降低,這又將導致溫度下降和有效增殖因數更進一步的減小。反應堆的功率繼續下降,直至反應堆自行關閉。因此,正反應性溫度系數的正反饋將使反應堆具有內在的不穩定性。
2) 若溫度系數為負,溫度的升高將導致有效增殖因數的減小,反應性減小,反應堆的功率也隨之減小,反應堆的溫度逐漸回到初始值。同理,當反應堆的溫度下降時,將導致有效增殖因數的增大,反應堆的功率也隨之增加,反應堆的溫度也逐漸地回到初始值。因此,負反應性溫度系數的負反饋效應使得反應堆具有內在的穩定性。

第一代核電:小功率原型堆為主,驗證核電可行性
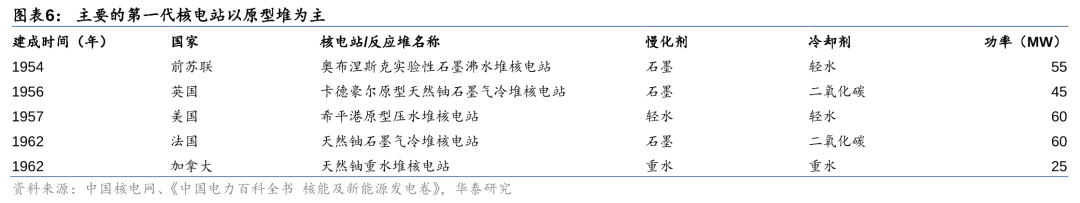
第一代核電以原型堆為主,主要用于驗證核電設計技術和商業開發前景。1954年6月27日,前蘇聯建成的世界上第一座核能發電站——5MW奧布涅斯克實驗性石墨沸水堆核電站。隨后各國紛紛開始研究核電技術,建立了一系列的核電站,包括1956年英國45MW卡德豪爾原型天然鈾石墨氣冷堆核電站、1957年美國60MW希平港原型壓水堆核電站、1962年法國60MW天然鈾石墨氣冷堆核電站、1962年加拿大25MW天然鈾重水堆核電站。第一代核電站的投資費用高、功率普遍較小,建造的主要目的是為了通過試驗示范來驗證核電的工程實施可行性。

第一代核電技術功率較小,主要為探索核電可行性。第一代核電技術是上世紀50、60年代建造的原型堆和試驗堆,以水冷堆和氣冷堆兩種堆型為主,由于當時的鈾濃縮技術尚不成熟,因此主要使用天然鈾作為核燃料。第一代核電的功率普遍較小,其建造的目的主要是為了驗證核電運行的可行性。

第二代核電:可分為輕水堆和重水堆,經濟性大幅提高
第二代核電較第一代提高經濟性,可分為輕水堆和重水堆。20世紀60年代末到70年代,世界核電進入了快速發展階段,核電技術趨于成熟,越來越多的國家投入到核電發展的浪潮中。1973年的第一次石油危機,進一步促進了核電的快速進步,單堆功率水平在第一代的基礎上大幅提高,達到百萬千瓦級。通常稱這段時期建設的核電站為第二代,第二代核電在第一代的基礎上,實現了商業化、標準化、系列化、批量化,目前世界上商業運行的核電機組絕大部分屬于第二代核電機組。按照冷卻劑和慢化劑的類型,第二代反應堆可分為輕水堆和重水堆。

輕水堆(LWR):輕水同時作為慢化劑和冷卻劑,可分為壓水堆和沸水堆
憑借優越的慢化和熱物理特性,輕水堆中水同時作為中子慢化劑和反應堆冷卻劑。水中含有的H-1元素只含有一個質子,其質量與中子質量接近,根據動量守恒定律,其慢化能力最佳。但是由于水的熱中子吸收截面較大,因此輕水堆不能使用天然鈾作燃料,必須使用高富集鈾燃料,以保證反應堆中有足夠的中子通量。此外,水的比熱容高,吸熱能力強,傳熱性能好,并且價格低廉、易于獲得,具有較高的經濟性。輕水堆根據工作原理的不同,又可進一步劃分為沸水堆和壓水堆。
壓水堆(PWR):高壓下輕水維持液態相,多采用雙回路系統
壓水堆采用水作為慢化劑和冷卻劑,為了維持水的液態相在高壓下運行。壓水堆核電站由一回路系統和二回路系統構成。一回路系統即反應堆冷卻劑回路,包括一回路主系統、其他安全和輔助系統,稱為核島系統;二回路系統與常規火電廠類似,稱為常規島系統。一回路中的液態水作為冷卻劑由主泵泵送流經反應堆堆芯時,吸收堆芯產生的熱量而升溫。當流經蒸汽發生器傳熱管的一次側時,將熱量傳給傳熱管二次側的二回路水,使之轉變為蒸汽,驅動汽輪機做功。溫度下降了的水經過冷卻劑循環泵再被送回堆芯,構成一回路循環。在標準大氣壓下,水的沸點為100℃,為了使反應堆內的水保持液態不沸騰,反應堆必須在高壓下運行。現代壓水堆核電站反應堆和一回路工作壓力約為150個標準大氣壓。

(1)一回路主系統
1) 反應堆本體結構:由堆芯、堆芯支撐結構、反應堆壓力容器及控制棒傳動機構組成。①堆芯結構:包括燃料組件和堆芯功能組件(控制棒組件、可燃毒物組件、阻力塞組件、初次中子源棒組件、次級中子源棒組件);②堆芯支撐結構:為堆芯組件提供支撐、定位和導向,組織冷卻劑流通,以及為堆內儀表提供導向和支撐,包括下部支撐結構、上部支撐結構和堆芯儀表支撐結構;③反應堆壓力容器:支撐和包容堆芯和堆內構件,防止放射性物質外溢;④控制棒驅動機構:帶動控制棒組件在堆芯內上下運動,實現反應堆的啟動、功率調節、停堆和事故情況下的安全控制。

2) 蒸汽發生器(生成傳熱介質):一方面將反應堆所產生的熱量傳遞給二次側的工作介質水,將水加熱成為飽和蒸汽;另一方面將帶放射性的反應堆冷卻劑與不帶放射性的二回路水隔離。蒸汽發生器是最容易發生故障的設備,而其中的傳熱管換熱區是事故多發區域。蒸汽發生器運行過程中,流體不穩定性導致的傳熱管振動和傳熱惡化導致的交變熱應力是傳熱管應力腐蝕和疲勞破損的原因。

3) 反應堆冷卻劑泵(驅動冷卻劑循環):又稱主循環泵,在正常情況下,冷卻劑泵的功能是為反應堆堆芯提供足夠的冷卻流量并保證反應堆冷卻劑的循環;在事故工況下,依靠冷卻泵機組的慣性惰轉,帶出堆芯余熱,保證反應堆的安全。水冷堆主泵按結構可分為屏蔽泵和軸封泵,屏蔽泵按結構又可分為屏蔽套泵和濕定子泵。屏蔽套泵的定、轉子分別通過屏蔽套來實現與冷卻劑的隔離,因此可確保冷卻劑實現零泄露;濕定子泵沒有阻止水進入定子繞組的隔套,流體直接流過定子繞組帶走熱量,內部磁損較小,效率比屏蔽套泵高;軸封泵在泵軸和電機軸之間裝有復雜的軸密封結構,由于減少了定、轉子屏蔽套的渦流損失,因此效率更高。現代壓水堆核電廠廣泛使用的是軸封泵。


4) 穩壓器(穩定一回路壓力):穩定一回路冷卻劑的壓力,防止一回路超壓,并限制冷卻劑由于熱脹冷縮引起的壓力變化。正常功率運行時,穩壓器內下部為水,上部為汽空間,由加熱器使水處于飽和狀態。一回路除穩壓器上部的汽腔以外,其余部分全部充滿水。因此穩壓器汽腔的蒸汽壓力傳播到整個一回路系統,穩壓器的壓力代表了一回路的壓力。當壓力降低時,底部電加熱器加熱使部分水蒸發為飽和汽,蒸汽密度增加,壓力增加;當壓力增加時,頂部噴淋過冷水使部分蒸汽凝結,蒸汽密度降低,壓力下降。當壓力超過穩壓器安全閥的閾值時,安全閥自動開啟,將穩壓器內部的蒸汽排放。



(2)專設安全設備
1) 安全注入系統:又稱緊急堆芯冷卻系統,當一回路系統發生破口失水事故時,將硼酸溶液注入堆芯;當二回路主蒸汽管道破裂時,向一回路注入高濃度硼酸溶液。典型的安全注入系統包括高壓安全注入、中壓安全注入和低壓安全注入三個子系統,分別對應不同的一回路壓力。
2) 安全殼系統:在發生失水事故和安全殼內的主蒸汽管道破裂事故時承受內壓,容納噴射出的汽水混合物,防止或減少放射性物質向環境釋放;對反應堆冷卻劑系統的放射性輻射提供生物屏蔽,并限制污染氣體的泄漏。
3) 安全殼噴淋系統:在發生失水事故或導致安全殼內溫度、壓力升高的主蒸汽管道破裂事故時從安全殼頂部空間噴灑冷卻水,為安全殼氣空間降溫降壓,限制事故后安全殼內的峰值壓力,以保證安全殼的完整性。
4) 安全殼隔離系統:為貫穿安全殼的流體系統提供隔離手段,使事故后可能釋放到安全殼中的任何放射性物質都包封在安全殼內。
5) 可燃氣體控制系統:當反應堆冷卻系統失效時,反應堆內溫度升高,包裹燃料棒的鋯金屬殼會與高溫水蒸氣會發生鋯水反應產生大量氫氣,該系統用于監測、控制安全殼氣空間的氫氣體積分數,防止失水事故后安全殼內氫氣積累到超過限值水平。
6) 輔助給水系統:在電廠啟動、熱備、熱停和從熱停向冷停堆過渡的第一階段,代替主給水系統向蒸汽發生器二次側供水;在事故工況下,向蒸汽發生器應急供水,排出堆芯余熱。


(3)二回路系統
二回路采用蒸汽朗肯循環進行熱力循環。朗肯循環一種以蒸汽作為工質的熱力循環過程,其動力裝置構成包括蒸汽發生器、過熱器、蒸汽輪機、凝汽器和水泵。來自于給水泵的凝結水在蒸汽鍋爐中吸熱汽化成飽和蒸汽,飽和蒸汽在過熱器中繼續定壓吸熱成為過熱蒸汽,過熱蒸汽進入到蒸汽輪機膨脹做功帶動發電機發電,蒸汽輪機作功后的乏汽進入到凝汽器凝結放熱,放出的凝結熱被冷卻水帶走,凝結水進入給水泵,從而完成一個循環。

壓水堆二回路系統由汽輪機發電機組、凝汽器、凝結水泵、給水加熱器、除氧器、給水泵、蒸汽發生器、汽水分離再熱器等設備組成。蒸汽發生器的給水在蒸汽發生器吸收熱量變成高壓蒸汽,然后驅動汽輪發電機組發電,做功后的乏汽在凝汽器內冷凝成水,凝結水由凝結水泵輸送,經低壓加熱器進入除氧器,除氧水由給水泵送入高壓加熱器加熱后重新返回蒸汽發生器,形成熱力循環。

1) 汽輪機(將熱能轉化為機械能):將高溫高壓蒸汽的熱能轉化為機械能。在汽輪機中,蒸汽在噴嘴中發生膨脹,壓力降低,速度增加,熱能轉變為動能。高速汽流流經動葉片時,由于汽流方向改變,產生了對葉片的沖動力,推動葉輪旋轉做功,將蒸汽的動能變成軸旋轉的機械能。

2) 汽水分離再加熱器(分離再加熱高壓缸蒸汽):蒸汽在汽輪機高壓缸內膨脹做功后,從高壓缸排出的蒸汽濕度較高。若不采取任何措施,使該蒸汽流入低壓缸繼續做功,將導致汽輪機效率降低,甚至對汽輪機葉片產生沖蝕,導致汽輪機事故。汽水分離再加熱器用于將從汽輪機高壓缸出來的排汽經汽水分離后再加熱,提高汽輪機效率。高壓缸排汽從汽水分離再熱器的殼側流進,先經過汽水分離裝置利用濕蒸汽中水滴具有較大質量和慣性的特性去除水分后,再依次流經一級加熱器、二級再熱器后流出殼體,進入低壓缸做功。按結構形式,汽水分離再熱器有臥式和立式兩種,立式結構由于重力作用,可以使加熱蒸汽在管內凝結后生成的凝結水更易于排出。


3) 凝汽器(凝結汽輪機乏汽):接收汽輪機低壓缸的排汽、旁路排放蒸汽等,并將其凝結成水,構成封閉的熱力循環。汽輪機排汽流過凝汽器傳熱管外表面時,將熱量傳遞給在管內流動的循環水,使蒸汽在傳熱管外表面凝結。凝汽器最終接收并冷卻反應堆運行過程中產生的熱量,是反應堆的熱阱。

4) 凝結水泵(泵送凝結水至除氧器):將凝汽器的主凝結水抽出、升壓,經各級低壓加熱器后送往除氧器。
5) 給水加熱器(加熱給水和凝結水):利用汽輪機抽汽對給水和凝結水加熱,以提高熱循環的經濟性。回熱加熱器按汽水介質傳熱方式的不同可分為混合式和表面式兩種。混合式加熱器為汽水直接混合傳熱;表面式則由傳熱管將加熱蒸汽和被加熱水分隔開,通過傳熱管壁實現熱傳遞。按表面式加熱器水的側壓力不同,位于凝結水泵和給水泵之間的加熱器屬于低壓加熱器,給水泵下游的加熱器為高壓加熱器。
6) 疏水泵(泵送疏水至管路):加熱蒸汽在加熱器或管道內的凝結水稱為疏水,疏水泵將回熱加熱器殼側的疏水升壓后送入凝結水或給水管路中。
7) 除氧器(除去給水中的氧氣):除去給水或凝結水中溶解的氧氣,防止對熱力設備和管道造成腐蝕。
8) 給水泵(泵送給水至蒸汽發生器):將除氧器出口的主給水升壓,再經高壓加熱器加熱后向蒸汽發生器供水。


壓水堆功率密度高/核泄漏風險小,但高壓下設備成本較高。壓水堆的優勢在于:由于水的慢化性能好,體積相同時壓水堆功率最高,因此結構緊湊,堆芯功率密度大;經濟上基建費用低、建設周期短;雙回路系統使得一回路中的帶有放射性的水始終在堆內循環,減少了放射性元素的泄露。其缺點在于:壓水堆工作壓力是沸水堆的2倍,必須采用高壓的壓力容器,導致壓力容器制作難度和制作費用提高,同時高壓環境下管道破裂的風險增加;壓水堆中的蒸汽發生器是主要的故障源,提高了設備的維修成本。

沸水堆(BWR):輕水沸騰直接做功,單一回路結構簡單
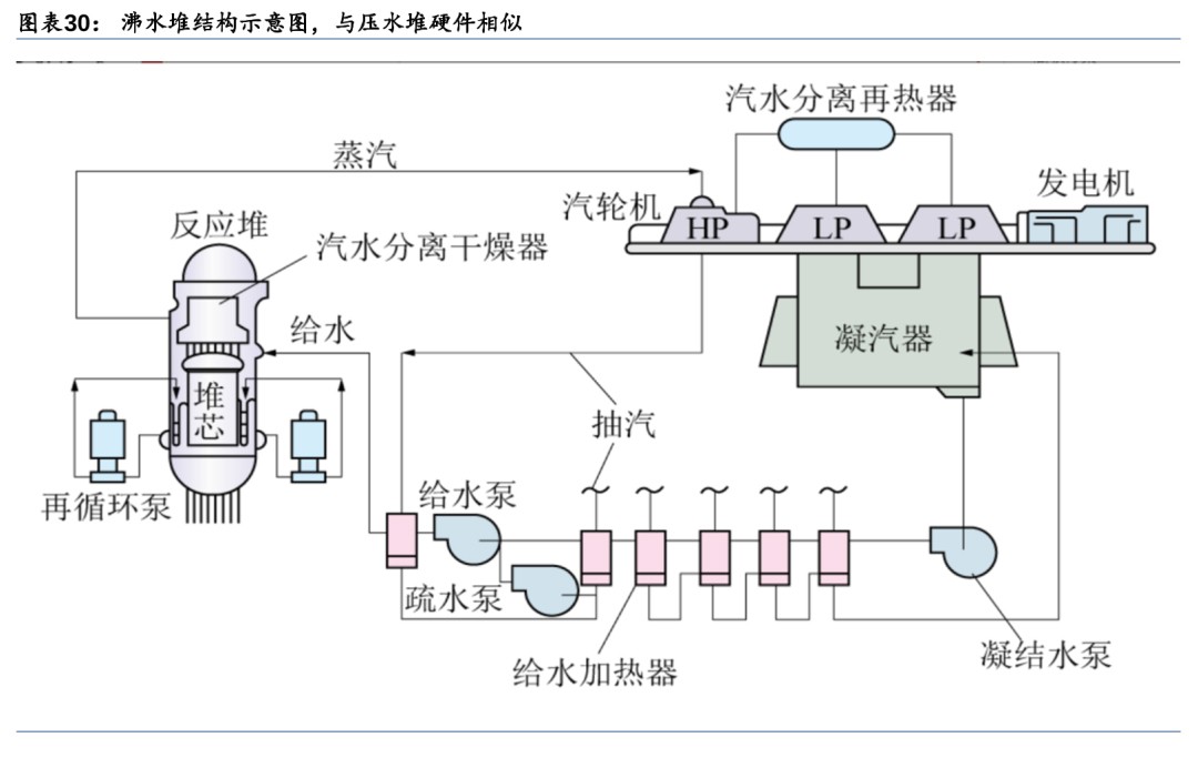
沸水堆使用水作為慢化劑和冷卻劑,水沸騰帶走裂變熱做功,單一回路下結構簡單。沸水堆的工作原理為:沸水堆內的壓強保持在70個大氣壓,在270℃左右水沸騰。來自汽輪機系統的給水進入反應堆壓力容器后,沿堆芯與容器內壁之間的環形空間下降,在噴射泵的作用下進入堆下腔室,再折而向上流過堆芯,受熱并部分汽化。汽水混合物經汽水分離器分離后,水分沿環形空間下降,與給水混合;蒸汽則經干燥器后出堆,通往汽輪機做功發電。汽輪機乏汽冷凝后經凈化、加熱再由給水泵送入反應堆壓力容器,形成閉合循環。

沸水堆硬件結構與壓水堆相似。兩者回路系統設備主要差別在于由于沸水堆壓力容器內有汽水分離器、蒸汽干燥器和噴射泵,因此體積比壓水堆壓力容器大;由于反應容器上方需要安裝汽水分離器和蒸汽干燥器,這使得沸水堆的控制棒需要從堆底引入,控制棒驅動機構安裝在反應堆壓力容器底部;沸水堆采用再循環系統,以再循環泵替代了反應堆冷卻劑泵,冷卻劑泵設置在一回路系統中,用于驅動冷卻劑完成循環,而再循環泵設置在壓力容器兩側,用于調節堆芯內部冷卻劑流量,調節反應堆功率。

1) 汽水分離器(分離水和蒸汽):汽水分離組件由349個三級式分離裝置平行排列組成,汽水混合流體從堆芯上部的空腔經過立管進入汽水分離器的下端,入口處的葉片使汽水混合物向上流動的同時產生旋轉運動,利用離心效果分離水和蒸汽。
2) 蒸汽干燥器(干燥蒸汽):通過進一步分離蒸汽中的濕分使蒸汽干燥。蒸汽干燥器由六個干燥組件構成,干燥組件由干燥單元及兩側固定用的圓孔網板構成,干燥單元是在由整塊薄鋼板壓制成的波浪形板上焊接斷續的波浪形翼片而形成的。


3) 噴射泵(循環反應堆容器內的水):將來自汽水分離器的水和從凝汽器回流的給水送回堆芯再循環。
4) 再循環泵(調節冷卻劑流量):使堆內形成強迫循環,其進水取自環形空間底部,升壓后再送入反應堆容器內,成為噴射泵的驅動流。通過調節再循環泵的轉速能夠調節冷卻劑再循環量,從而控制反應堆熱功率。

沸水堆系統簡化事故減少/能自動調節功率,但存在放射性物質泄露和機構故障風險。沸水堆的優點在于:系統簡單,工作壓力較于壓水堆(150個大氣壓)減半,省去了壓水堆電站中的易出現事故的蒸汽發生器和穩壓器,使電站回路事故減少;具有較大負反應性空泡系數,能夠自動調節反應堆功率,使反應堆運行更穩定。其缺點在于:水沸騰后密度降低,慢化能力減弱,導致功率密度降低;沸水堆蒸汽由堆內直接產生進入汽輪機,導致O-16經過(n,p)反應后產生的N-16的泄露,N-16有很強的γ輻射,因此汽輪機組正常運行時會帶有很強的放射性;控制棒驅動結構在堆芯底部,一旦發生緊急停堆事故,控制棒不能依靠重力下降,存在因機構故障而不能插入反應堆的風險。

重水堆(PHWR):重水同時作為慢化劑和冷卻劑,可采用天然鈾作為燃料
重水堆使用重水作為慢化劑和冷卻劑,天然鈾作為燃料,結構以臥式壓力管式為主。重水堆的冷卻劑和慢化劑都是重水(D2O),重水的慢化能力僅次于輕水,但重水的中子吸收截面小,具有很高的中子經濟性,因此重水堆可以使用天然鈾作為核燃料。重水堆反應堆結構包括壓力管式和壓力殼式,壓力管式重水堆又分為立式和臥式兩種。立式時,壓力管是垂直的,可采用加壓重水、沸騰輕水等冷卻;臥式時,壓力管水平放置,冷卻劑沸騰可能導致冷卻劑在管道中分布不均,因此不宜用沸騰水冷卻。壓力殼式重水堆只有立式,與壓水堆或沸水堆類似,使用加壓重水或沸騰重水冷卻。由于臥式結構方便不停堆換料,目前已實現工業規模推廣的是CANDU壓力管式重水堆核電站。

CANDU重水堆工作原理與壓水堆類似。一回路中的重水冷卻劑在冷卻劑泵的泵送下由左側循環回路流入左側壓力管進口,在堆芯內冷卻燃料。重水被加熱升溫后從反應堆右側流出,進入右側循環回路,在右側循環回路蒸汽發生器中將熱量傳遞給二回路的水。而從蒸汽發生器出口,重水又由右側循環回路重水泵泵送進入右側壓力管,在堆芯內被加熱,然后從反應堆左側流入左側循環回路的蒸汽發生器中,再由左側重水循環泵泵送入堆芯。如此循環往復將堆芯熱量導出至蒸汽發生器傳遞給二回路,產生的蒸汽送入蒸汽輪機發電。

CANDU核電站的回路系統與通常的壓水堆核電站相似:一回路為反應堆冷卻劑系統,主要由反應堆容器、冷卻劑泵、蒸汽發生器、穩壓器等組成;二回路由蒸汽發生器、汽輪機、凝汽器、給水泵等組成。CANDU重水堆與壓水堆的主要差異在于堆芯結構:反應堆的堆芯由幾百根裝有燃料棒束組件的壓力管排列而成,壓力管水平放置。冷卻劑重水在壓力管內流動以冷卻燃料元件,采用加壓重水以防止冷卻劑過熱沸騰。慢化劑重水裝在反應堆容器(排管容器)內。為了防止熱量從冷卻劑重水傳出到慢化劑重水中,在壓力管設置一條同心的管子,稱為排管,壓力管與外套的排管之間充入氣體作為絕熱層,以保持壓力管內冷卻劑的高溫,避免熱量散失。排管容器的兩端各設一臺裝卸料機,進行不停堆換料。


重水堆中子經濟性好/能夠不停堆換料/可生產同位素,但功率密度低且重水價格昂貴。重水堆的優點在于:重水堆的中子經濟性好,可以采用天然鈾作為核燃料;由于使用天然鈾,后備反應性低,需要經常將乏燃料卸出堆外補充新燃料,因此能夠實現不停堆換料,減少停堆時間;由于中子通量高以及不停堆換料的特性,重水堆還可以用來生產同位素。將重水堆的不銹鋼調節棒換成鈷調節棒,與快中子反應后即可生產用途廣泛的Co-60同位素,全世界80%以上的Co-60同位素由重水堆生產。其缺點在于:由于重水慢化能力比輕水低,為了使快中子得到充分的慢化,堆內重水的需要量很大,使得相同功率下重水堆體積更大,功率密度低;重水價格昂貴且用量大,重水的費用占重水堆基建投資的1/6以上。

小結:第二代核電實現商業化/標準化,沸水堆安全隱患高于壓水堆
第二代核電在第一代核電的基礎上實現了商業化應用,按照冷卻劑的不同,可分為輕水堆和重水堆,其中輕水堆按照工作原理不同分為壓水堆和沸水堆。在核燃料上,由于冷卻劑中子吸收概率的不同,壓水堆和沸水堆使用高富集鈾,而重水堆使用天然鈾。在回路系統上,壓水堆和重水堆均采用二回路系統,回路系統相似,包括反應堆容器、冷卻劑泵、穩壓器、蒸汽發生器、汽輪機、汽水分離再熱器、凝汽器、凝結水泵、給水加熱器、除氧器、疏水泵、給水泵等,其主要差別體現在反應堆結構上;而沸水堆采用一回路系統,省去了蒸汽發生器和穩壓器,增加了汽水分離器、蒸汽干燥器、噴射泵和再循環泵,這使得沸水堆在運行過程中放射性物質泄露的風險更大。

第三代核電:配備多重安全冗余,造價較二代上升較多
為提高安全性,第三代核電應運而生。1979年、1986年分別發生在美國三哩島和蘇聯切爾諾貝利核電站的嚴重事故,引發了公眾對核電站安全性的信任危機,核電發展進入低潮。上世紀90年代初,美國和歐洲的核電公司提出了滿足更高的安全指標的第三代核電標準。美國電力公司為下一代先進輕水堆(ALWR)編制《美國核電用戶要求文件》(簡稱URD),歐洲的核電公司聯合編寫《歐洲核電站用戶要求》(簡稱EUR),這兩個文件構成了第三代核電技術的具體指標。第三代核電以改進第二代核電中的沸水堆和壓水堆為主,包括美國研發的先進沸水堆(ABWR)、非能動先進壓水堆(AP1000);法國推出的歐洲先進壓水堆(EPR);中國的華龍一號(HPR1000)和國和一號(CAP1400)。

第三代核電技術采用先進的能動安全系統或非能動安全系統來提高安全性。能動安全系統依賴于外部能源,如電力或動力,來驅動安全相關的設備和組件。這些系統通常包括使用泵、風機、柴油發電機等能動部件來維持反應堆的安全狀態。第三代核電技術在傳統能動安全系統的基礎上對系統進行改進,增加安全系統冗余度以提高安全性。而非能動安全系統采用加壓氣體、重力流、自然循環流以及對流等自然驅動力,不使用泵、風機或柴油發電機等能動部件,可以在沒有交流電源、設備冷卻水、廠用水以及供暖、通風與空調等安全級支持系統的條件下保持正常運行功能。非能動安全系統提高了核電站安全性,并且包含的設備部件大大減少,安全系統簡化,減少了日常的試驗、檢查和維護。

第三代核電站單位造價在每千瓦1.6萬元-1.7萬元,較第二代核電高出約30%。為滿足國際核安全標準,三代核電采用更高性能的設備、材料和更高安全水平的系統設計,加上產業鏈各環節的技術引進費用、研發費用和裝備制造投入,使得三代核電首批項目單位造價明顯高于二代核電,經濟性較差。根據《2016-2017年投產電力工程項目造價情況》,第二代核電的單位造價在每千瓦1.2萬元-1.3萬元,而第三代核電站例如“華龍一號”,其單位造價在每千瓦1.6萬元-1.7萬元,較第二代高出約30%。

先進壓水堆(APWR):呈現革新、改良以及兩者結合的三種發展方向
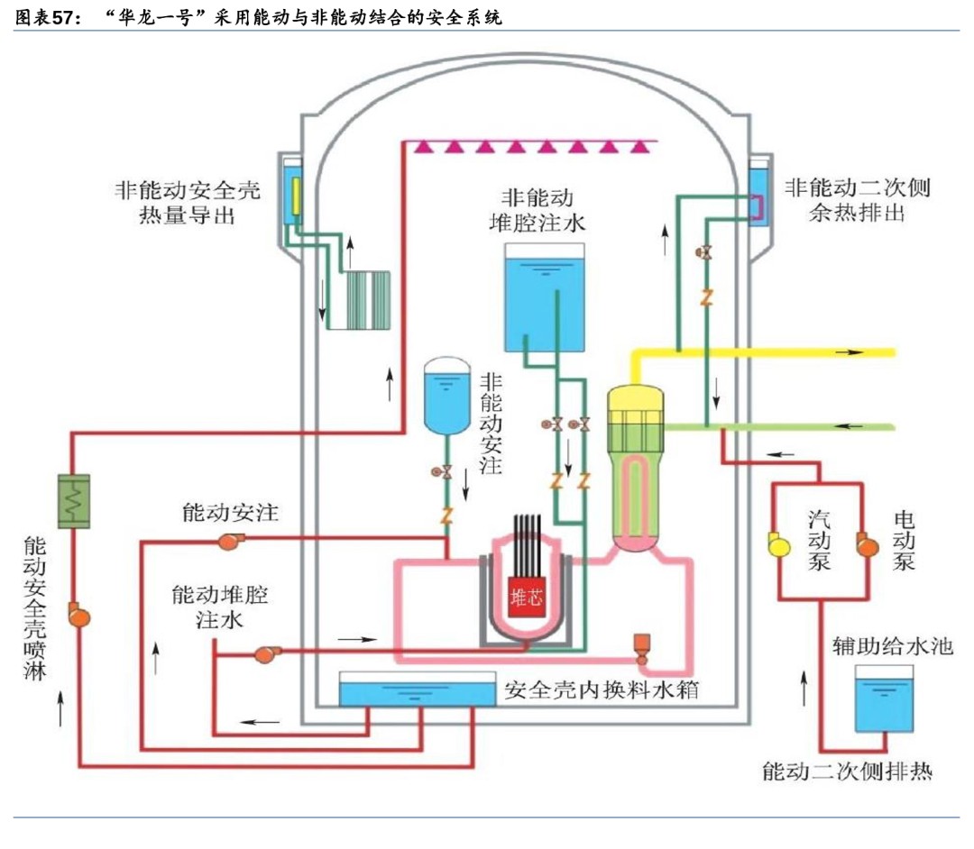
先進壓水堆安全系統發展呈現革新型設計、改良型設計以及兩者結合的三種方向。先進壓水堆,沿用了傳統壓水堆的二回路系統,但為了滿足URD/EUR和核安全監管機構要求,出現了三種不同的走向:第一種是美國西屋公司研發的非能動先進壓水堆AP1000。AP1000采用非能動安全系統,使核電站設計發生革新性變化;第二種是法、德合作開發的歐洲先進壓水堆EPR。EPR采用改良型設計,立足成熟技術的逐漸演進,著重利用能動安全系統,用加大機組容量的規模效應來補償經濟性;第三種是中國核工業集團開發的、具備完整自主知識產權的華龍一號先進壓水堆(HPR1000),華龍一號結合能動與非能動安全系統。


非能動先進壓水堆(AP1000):簡化一回路管道,增加非能動安全系統
AP1000反應堆一回路基本保留二代壓水堆設計,簡化一回路管道提高安全性和可維修性。二代壓水堆的一回路系統由反應堆容器、穩壓器、蒸汽發生器、冷卻劑循環泵以及連接管道組成,AP1000的一回路系統與二代壓水堆類似,不同之處在于AP1000的冷卻劑循環泵直接與蒸汽發生器相連,取消了泵與蒸汽發生器之間的管道,降低管道破裂風險。AP1000通過簡化蒸汽發生器、泵和管道的基座和支承系統,可減少在役檢修量和提高可維修性。


AP1000優化傳統壓水堆的能動安全系統,采用非能動安全系統。AP1000采用非能動的安全系統,利用自然驅動力來使系統工作,無需泵、風機、柴油機、冷水機或其它能動機器,能夠在無需操縱人員行動或交流電支持的情況下建立并長期地維持堆芯冷卻和安全殼的完整性。AP1000的非能動安全相關系統包括非能動堆芯冷卻系統(PXS)、非能動安全殼冷卻系統(PCS)、安全殼隔離系統和主控室應急可居留系統(VES)。
非能動堆芯冷卻系統(PXS)可在反應堆冷卻劑系統(RCS)不同位置上出現不同尺寸破口的泄漏和破裂的情況下對核電廠進行保護。PXS提供了堆芯余熱排出、安全注射和卸壓等安全功能。
1) 非能動堆芯余熱排出。非能動堆芯冷卻系統包含一臺100%容量的非能動余熱排出換熱器(PRHR HX),該換熱器通過輸入和輸出管道連接到反應堆冷卻劑系統一回路上。非能動余熱排出是通過打開兩個平行的應急開啟式氣動閥門(AOV)中的一個以實現流路來完成的。一旦打開這兩個閥門中的任何一個,由于堆芯內溫度高、密度低,貯水箱內溫度低、密度高,水流會由于密度差會從貯水箱流向堆芯,從而形成循環。安全殼內換料貯水箱(IRWST)可為非能動余熱排出換熱器提供熱阱。該換料貯水箱中的水在沸騰之前可以吸收超過1個小時的衰變熱。一旦開始沸騰,蒸汽將在鋼制安全殼上凝結,經收集后可借助重力流回換料貯水箱。
2) 安全注射和減壓。非能動堆芯冷卻系統利用3個非能動水源通過安全注射來維持堆芯冷卻。這些注射水源包括堆芯配料槽、安全注射箱和安全殼內換料貯水箱。首要注射源是堆芯配料槽,通過開啟注射閥啟動注射。當堆芯冷卻劑系統的壓力低于安全注射箱內壓縮氮氣的壓力時,安全注射箱將進行注射。長期水注射由位于安全殼內堆芯冷卻劑系統環路正上方的安全殼內換料貯水箱提供。必須在對堆芯冷卻劑系統進行減壓之后,安全殼內換料貯水箱才能開始注射,減壓工作由自動卸壓系統(ADS)來完成。


非能動安全殼冷卻系統(PCS)為機組提供了最終熱阱。鋼制安全殼容器為傳熱表面,空氣從外層屏蔽殼入口引入,通過外部環廊到達底部,沿空氣折流板底部轉向180°進入內部環廊,再沿安全殼內壁向上流動吸收熱量,最終從屏蔽殼頂部煙囪排出。通過內、外環廊的空氣密度差,形成空氣的自然循環。在安全殼頂部設有冷卻水貯存箱,水依靠重力向下流,在鋼安全殼弧頂和殼壁外側形成一層水膜。當發生事故時,水的蒸發將作為空氣冷卻的補充,由水膜和空氣的自然循環共同導出安全殼內的熱量。

安全殼隔離系統和主控室應急可居留系統同樣通過非能動安全設計和設施實現其功能。安全殼隔離系統可在事故情況下將貫穿安全殼邊界的流體管道隔離,以盡量減小向環境釋出放射性的可能性。AP1000安全殼隔離系統的一項重大改進是大幅度減少了貫穿件的數量,根據《AP1000核電廠SGTR事故概率安全評價》,通常打開的貫穿件的數量減少了60%。主控室應急可居留系統為主控室在事故以后提供新鮮空氣、冷卻和增壓。在接收到主控室高輻射信號以后,該系統自動啟動運行,隔離正常的控制室通風通道并開始增壓。一旦系統開啟運行,所有功能都完全是非能動的,它使得主控室保持在一個略為正壓的狀態下,以盡量減少周圍區域內氣載污染物的滲入。

歐洲先進壓水堆(EPR):沿用傳統能動安全系統,配備多重冗余度
EPR核電站沿用傳統壓水堆能動安全系統,配備4重冗余安全系統。EPR根據現役核電站的設計、建設和運行經驗,在傳統設計的基礎上對系統的設計、布置和運行進行了適當的改進和優化。EPR的專設安全系統具有4重冗余度,且四個子系統彼此分離、實體隔開,以保證消除共模故障,專設的安全系統主要包括安全殼系統、應急堆芯冷卻系統和應急給水系統。

雙層安全殼設計既能防止內部核泄漏,又能抵御外部災害。EPR采用雙層安全殼,外層是鋼筋混凝土,內層是帶鋼襯里的預應力混凝土殼。雙層安全殼滿足生物屏蔽和防內部、外部災害的要求,在防外部災害的設計中,還特別考慮了抗飛機撞擊的能力。雙層安全殼之間的環廊保持負壓,保證有害氣體不會直接向環境泄漏,泄漏到環廊內的氣體經過濾處理后再向外排放。

應急堆芯冷卻系統在事故工況下確保堆芯冷卻,擁有4個獨立的子系統。應急堆芯冷卻系統的作用是在發生嚴重事故時確保堆芯冷卻,主要指安注系統(SIS)。設計上,EPR的安注系統和余熱導出系統(RHR)共用,不但能在事故工況下執行安全注入,還能在正常運行下排出余熱。安注系統由中壓安注系統、低壓安注系統和安注箱組成,其中,低壓安注系統和余熱導出系統共用同一套系統。安注系統由4個子系統組成,每個子系統的容量為100%,各對應一個環路,系列之間沒有交叉連接,設備之間實體隔離。安全殼內的換料水貯存箱位于安全殼內的底部,在電站正常運行期間,EPR安注系統處于直接安注的備用狀態,管道中充滿安全殼內換料水箱的含硼水。接收到安注信號后,安注泵啟動,實現安注功能。

應急給水系統在發生故障時保持蒸汽發生器水位,具備4重安全冗余。應急給水系統的主要作用是在主給水系統發生故障時,作為應急手段向蒸汽發生器的二次側供水,保持蒸汽發生器的水位,防止設備損壞。應急給水系統包括4個相同系列,分別布置在4個安全廠房內,每個系列包括一個儲水箱和一臺電動泵,其中1和4區的水箱總容積約為500m3,2和3區的水箱總容積約為450m3。應急給水系統的4臺電動泵由4臺應急柴油發電機作為應急電源,另外還有2臺小的柴油發電機作為發生全廠斷電時第1、4區安全廠房中電動泵的備用電源。


華龍一號(HPR1000):能動與非能動安全系統相結合,中國自主產權已實現出口驗收華龍一號采用能動與非能動相結合的安全系統。中國自主三代核電華龍一號已實現出口并通過驗收。華龍一號以能動和非能動的方式實現應急堆芯冷卻、堆芯余熱導出、熔融物堆內滯留和安全殼熱量排出等功能。在核島布置設計中考慮了安全系統和正常運行系統間充分的物理隔離,專設安全系統主要布置在兩個安全廠房內,正常運行系統主要布置在反應堆廠房、電氣廠房、燃料廠房及核輔助廠房內;同時冗余的兩個安全系列分別布置在兩個安全廠房中并且由獨立的應急柴油發電機供電。兩個安全廠房位于反應堆廠房兩側,兩個應急柴油發電機廠房也分別布置在核島的兩個角落,實現了實體隔離。專設安全系統主要包括安全注入系統、輔助給水系統與安全殼噴淋系統。
1) 安全注入系統:由兩個能動子系統(中壓安注子系統和低壓安注子系統)與一個非能動子系統(安注箱注入子系統)組成。中壓與低壓安注泵在發生冷卻劑喪失事故時從內置換料水箱取水并注入反應堆冷卻劑系統,以提供應急堆芯冷卻,防止堆芯損壞。
2) 輔助給水系統:用于在喪失正常給水時為蒸汽發生器二次側提供應急補水并導出堆芯熱量,水源取自兩個輔助給水池。
3) 安全殼噴淋系統:通過噴淋,冷凝由于主冷卻劑管道破裂或主蒸汽管道破裂事故時釋放到安全殼內的蒸汽,將安全殼內的壓力和溫度控制在設計限值以內,從而保持安全殼的完整性。

先進沸水堆(ABWR):優化回路系統,內循環替代外循環提高安全性
先進沸水堆工作原理與沸水堆相同,以內循環系統代替外部再循環提高經濟性和安全性。先進沸水堆(ABWR)是傳統沸水堆(BWR)的革新性設計堆型,其工作原理與傳統沸水堆相同,沿用了沸水堆的一回路循環系統。
ABWR在結構上進行改進,用內置泵代替對外循環回路和噴射泵。ABWR將再循環泵從以往BWR的外部再循環方式改成了內置泵方式,使其集中在緊湊的反應堆安全殼中,簡化了反應堆系統設備,并且使得在壓力容
免責聲明:本網轉載自合作媒體、機構或其他網站的信息,登載此文出于傳遞更多信息之目的,并不意味著贊同其觀點或證實其內容的真實性。本網所有信息僅供參考,不做交易和服務的根據。本網內容如有侵權或其它問題請及時告之,本網將及時修改或刪除。凡以任何方式登錄本網站或直接、間接使用本網站資料者,視為自愿接受本網站聲明的約束。

